Make AI agents learn from real outcomes.
BIGHUB evaluates risky decisions before they run, learns from real outcomes, and improves future decisions.
Decisions are guided by experience, not just rules.
Each decision is evaluated before execution, linked to real outcomes after, and improved using experience from similar past cases.
Decision evaluation
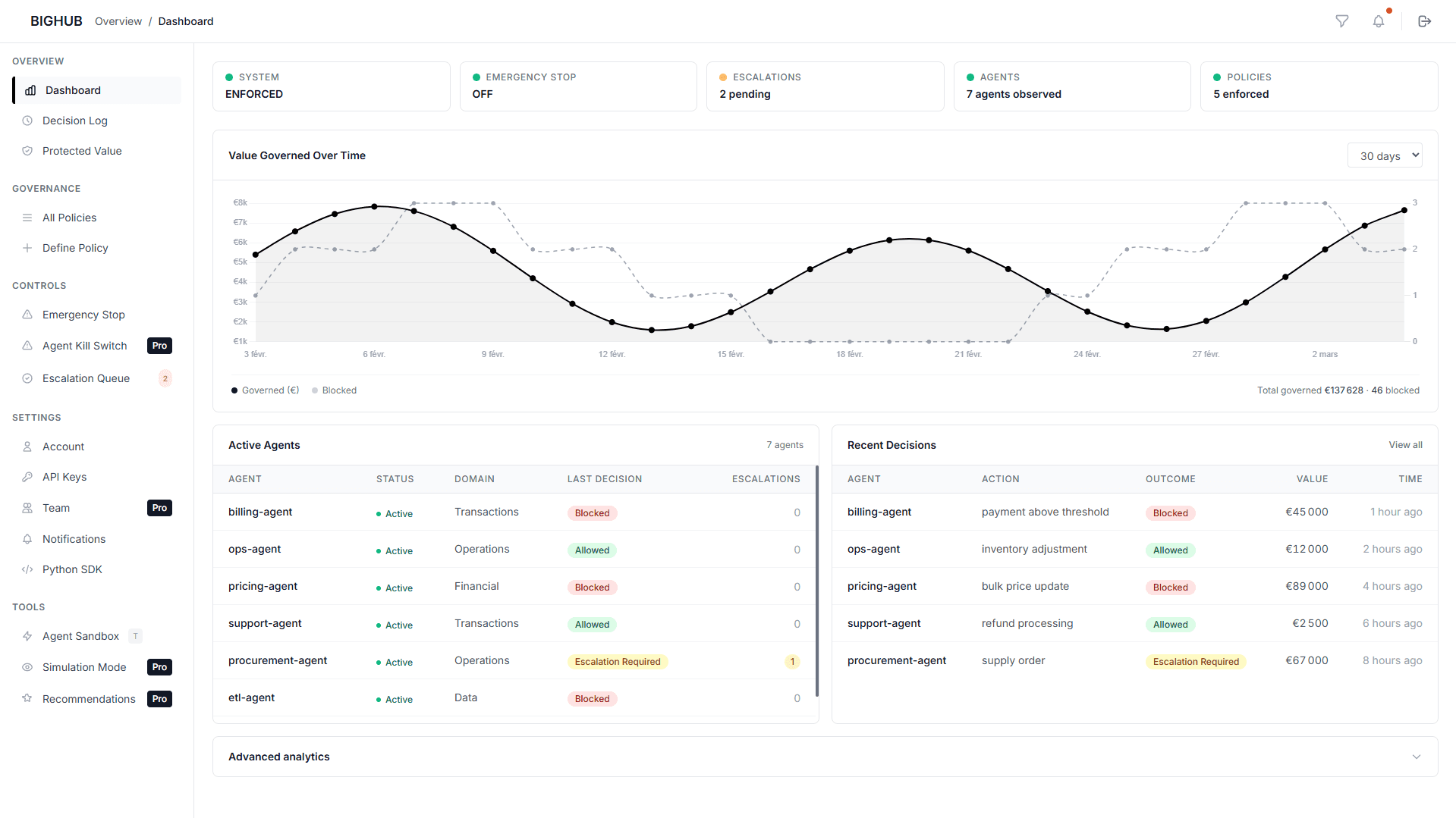
Every risky or costly decision is evaluated in context before execution. BIGHUB combines rules, simulation, precedents, and learned signals to judge how the decision should proceed.

Constraints
Define the limits that matter for each domain: action caps, value thresholds, review requirements, and approval points. BIGHUB then recalculates the effective constraints for each decision in context.
BIGHUB tracks what actually happened, links outcomes back to the original decision, and uses that experience to improve future decisions in similar contexts.
.01
Connect your agent runtime
Use the Python SDK, adapters, or MCP server to route agent decisions through BIGHUB.
.02
Link decisions to outcomes
Outcomes are linked back to each decision so future decisions are judged using real experience from similar cases.
.03
Add constraints (optional)
Define action caps, value thresholds, and approval rules when you need them. BIGHUB applies them as contextual constraints at decision time.
Pricing.
Free beta for early agent teams.
Talk to the BIGHUB Team
Design partner requests, enterprise needs, pricing, or product feedback.
Frequently Asked Questions.
Simple answers to what most teams ask before joining BIGHUB.
How long does integration take?
You can start in minutes. Use the Python SDK, adapters, or MCP server to route decisions through BIGHUB without changing your existing system.
Does BIGHUB replace our agents?
No. Your agents keep running. BIGHUB evaluates their decisions before execution and improves how those decisions are made over time.
Can we define our own constraints?
Yes. You can define constraints like value thresholds, action caps, and approval requirements for each decision domain.
What happens when a decision looks risky?
BIGHUB adapts how the decision proceeds. It can apply contextual constraints, require review, escalate for approval, or block execution when needed.
How does BIGHUB improve decisions over time?
It learns from real outcomes. Each decision is linked to what actually happened, so future decisions are judged using experience from similar past cases.
Where does BIGHUB fit in the stack?
On the decision path before execution. BIGHUB evaluates decisions before they run and links outcomes back after execution to improve future decisions.
Do you store our data?
Only decision-related signals. BIGHUB stores decision context and outcomes based on your setup, not general business data by default.
How is BIGHUB different from AI guardrails?
Guardrails enforce rules. BIGHUB improves decision quality over time using real outcomes.



